Progress Bar is not shown for few Epics on the Timeline.
Platform Notice: Cloud Only - This article only applies to Atlassian apps on the cloud platform.
Summary
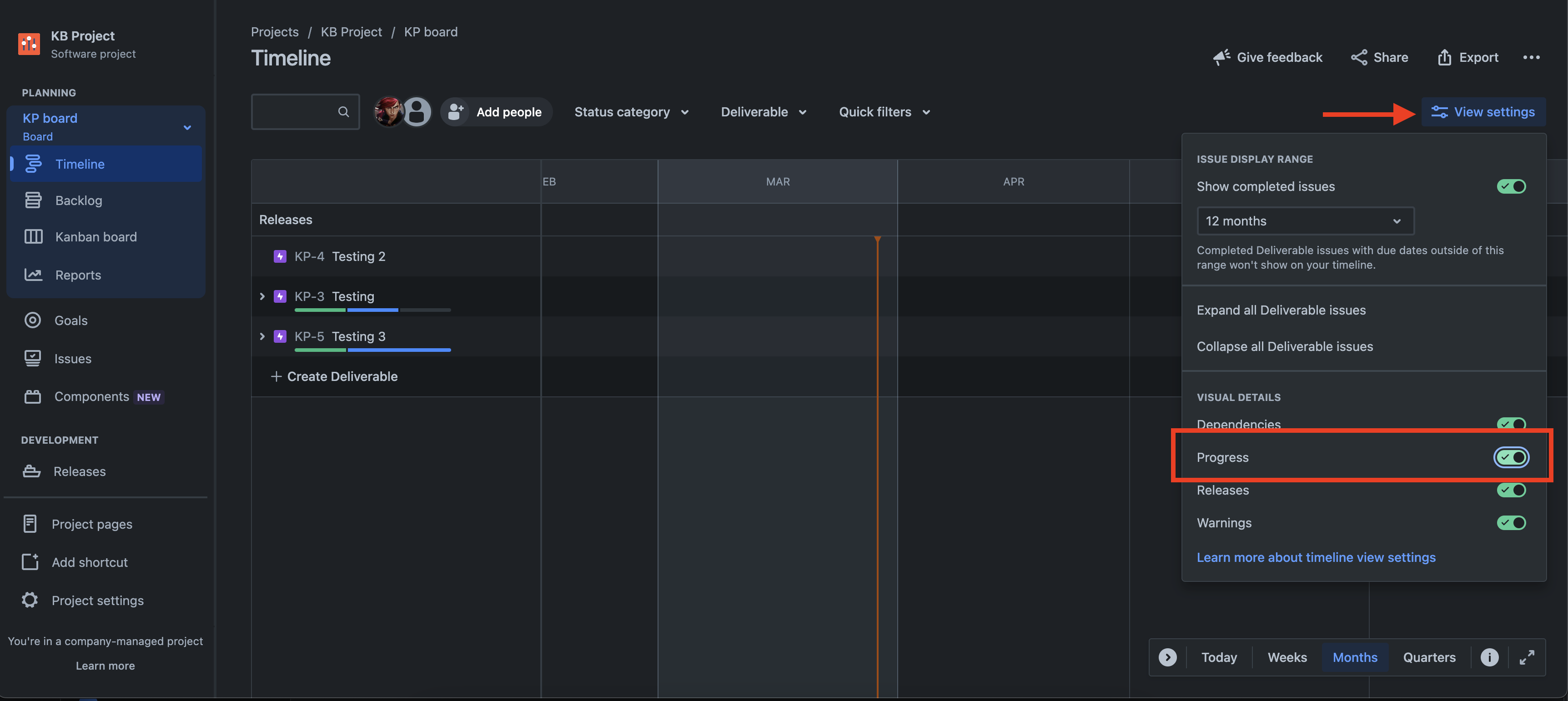
Progress bar is not available for a few Epics in the Timeline though the Epics have child issues.
Timeline view:

Epic view:

Environment
Cloud - Software projects
Diagnosis
Confirmed that the Progress Monitor is enabled in the project Timeline.
Cause
All the child issues in this particular Epic were from a different project and not from the same project as the Epic.
Solution
Timeline view in Jira only works with issues from the backlog associated with one project.The same logic applies to the progress bar information displayed on the Timeline.
If the Epic has child issues from the same project, then the progress bar will be displayed for only those child issues.


Updated on September 26, 2025
Was this helpful?
Still need help?
The Atlassian Community is here for you.

